Managing Projects
Multiple projects can be created and managed. All projects are independent of each other.
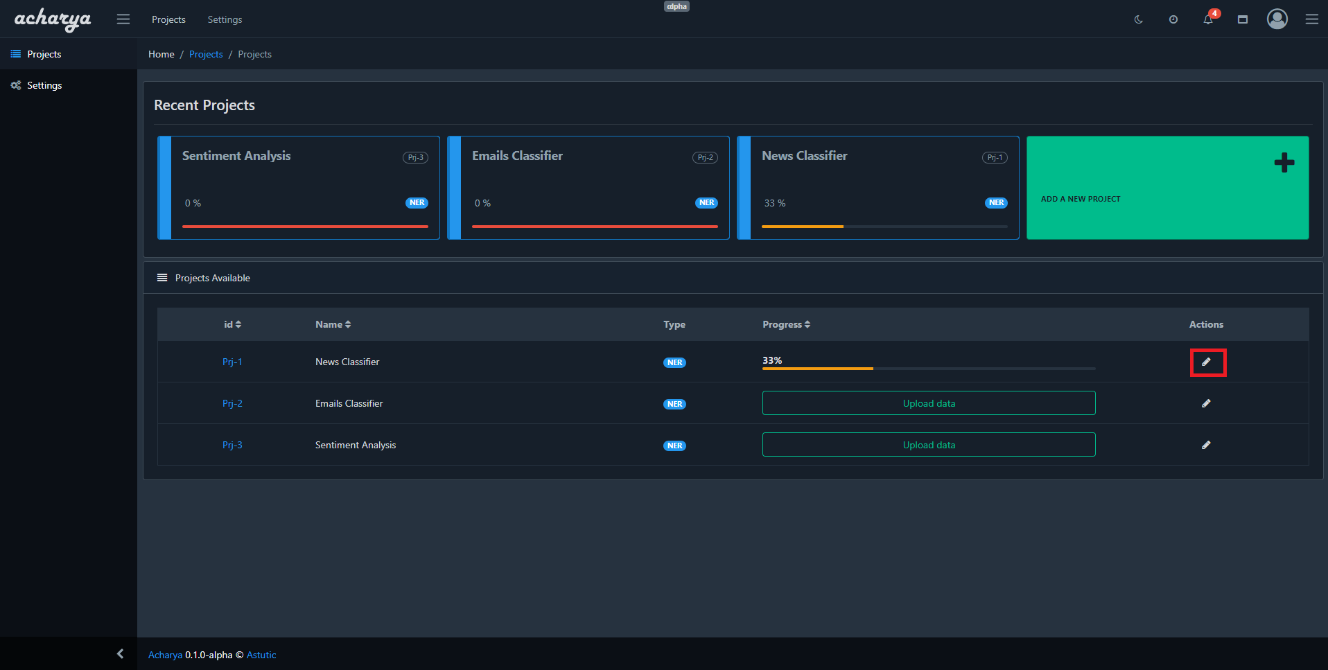
The projects are listed in the Projects page

Recent Projects
All recently created and accessed projects will be shown on the Recent projects section sorted by the most recently created/accessed project


Accessing the projects
Projects can be accessed by clicking on a project on the Recent Projects section


or by clicking on Project ID in the Projects list section


If a project does not have any uploaded data then the upload page would be shown while accessing the project.


Data can be directly uploaded to the project if the project does not have any uploaded data by clicking on the Upload data button
Editing projects
Project can be edited by clicking the edit button on the right side of each project in projects list


Parameters that can be edited
Learn more about the parameters here